Тема
Воронка продаж
Воронка показывает путь клиента от первого контакта до закрытия сделки. Вы видите на каком этапе теряется больше всего клиентов и денег.
Обзор воронки

Вверху — 4 KPI за выбранный период:
- Лидов — общее количество лидов
- Выручка — сумма закрытых сделок
- Конверсия — % лидов ставших сделками
- Упущено — сумма проигранных сделок
Ниже — два графика:
Воронка лидов
Горизонтальная диаграмма распределения лидов по статусам обработки:
- Не обработан
- В работе
- Обработан
- Качественный
- Некачественный
Показывает сколько лидов на каком этапе обработки — и где «застревают».
Воронка сделок
Горизонтальная диаграмма движения сделок по этапам продажи:
- Новые
- Подготовка документов
- Переговоры
- Отправлено КП
- Сделка успешная
- Сделка провалена
Длина полосы = количество сделок на этапе. Видно где скапливаются сделки и где теряются.
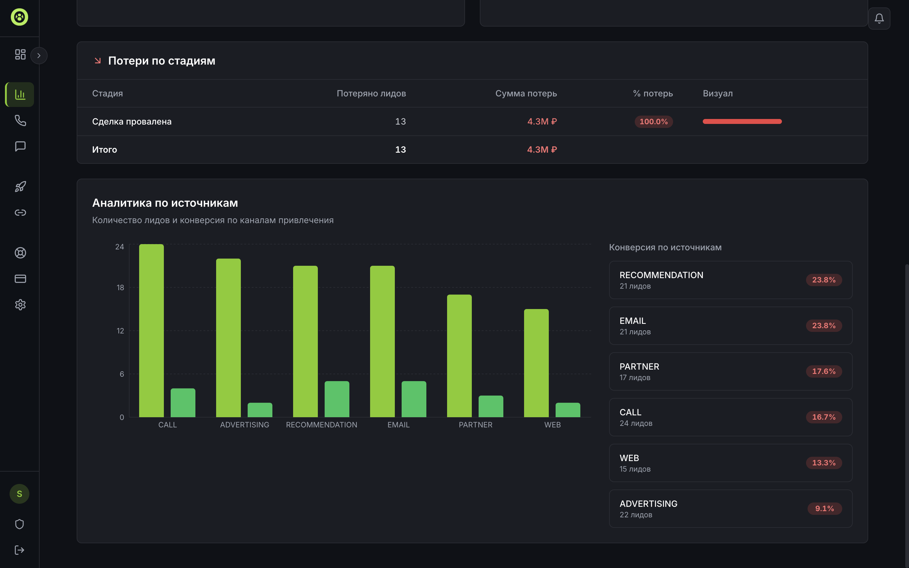
Потери по стадиям

Таблица с точными цифрами потерь:
- Стадия — на каком этапе потеряли
- Потеряно лидов — количество
- Сумма потерь — в рублях
- % потерь — от общего числа
- Визуал — красная полоса (чем длиннее — тем больше потерь)
Аналитика по источникам
График и таблица: откуда приходят лиды и какая конверсия у каждого источника.
Столбчатая диаграмма показывает количество лидов по каналам, а справа — конверсия каждого:
- CALL — входящие звонки
- ADVERTISING — реклама
- RECOMMENDATION — рекомендации
- EMAIL — email-маркетинг
- PARTNER — партнёры
- WEB — сайт
Зелёный % = хорошая конверсия, красный = низкая. Помогает понять какие каналы привлечения работают, а какие тратят бюджет впустую.